Notícias
STI divulga principais atividades do mês de setembro
A Superintendência de Tecnologia da Informação (STI), realizou neste mês de setembro importantes avanços no tocante a consolidação de sua Infraestrutura de Tecnologia da Informação, bem como nas questões relacionadas a transformação digital dos serviços públicos. Além de diversas tratativas com órgãos do governo (entre eles MEC, ME, SEME/SG-PR, Dataprev e INEP) e com a RNP sobre questões relacionadas a Diploma Digital, Digitalização de Acervo, Nuvem no âmbito do Governo Federal, Núcleos de Serviços de acesso a dados de serviços do INEP, Serviço de backup (RNP) e estratégias de contenção de evasão de profissionais de TI das universidades federais.
No tocante às aquisições, 2 processos importantes foram abertos no mês de setembro: Processo de Contratação de Serviços Técnicos Continuados em Tecnologia da Informação para Licenciamento e Implantação (além de Migração de Dados, Treinamento, Suporte e Consultoria Técnica) dos sistemas SIG-UFRN na UFDPar; Processo de Contratação de Serviços de Internet Banda Larga e Circuitos de Comunicação de Dados dedicado para as unidades fora da sede da UFDPar.
Em parceria com as divisões de Infraestrutura, Datacenter e Gestão de Dados e com a Prefeitura Universitária, realizou estudos relacionados à substituição de telefonia convencional no campus junto a operadora OI por sistemas baseados em tecnologia VoIP. A divisão de Datacenter e Gestão de Dados envidou esforços ainda na análise e estudos de viabilidade sobre a ampliação da capacidade de armazenamento das imagens do sistema de videomonitoramento da instituição. Além disso, a Divisão debruçou-se na continuação/ evolução do projeto de implantação da Rede CAFe UFDPar (de forma independente da UFPI) junto à RNP (Fase de integração à base de Dados de usuários própria da UFDPar) e na revisão de questões relacionadas a Segurança da Informação.
Sob a condução da Coordenadoria de Infraestrutura e Sistemas e com o auxílio dos novos bolsistas, deu-se início ao projeto de confecção de manuais de serviços ofertados pela STI, com o intuito de auxiliar a utilização de alguns dos nossos serviços por parte dos usuários. Estrategicamente esta ação visa reduzir a frequência de solicitações de atendimento.

Sistema GLPI
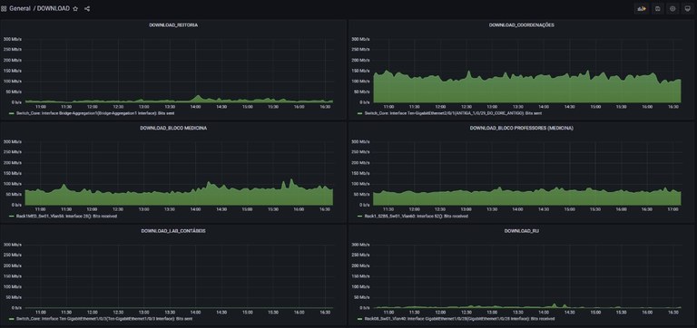
Além disso, o inventário de equipamentos de Informática/Redes da STI está em fase de catalogação através da implantação do GLPI, uma ferramenta open source, visando melhorar a gerência e a tomada de decisão quanto às demandas. Também realizou a implantação do Grafana, ferramenta open source que permite a construção de gráficos realizando consultas em bases de dados de outros sistemas. Até o momento foram confeccionados gráficos que contabilizam as demandas da Central de Serviços referentes a cada unidade que a utiliza. Outros gráficos foram construídos para demonstrar o fluxo de dados trafegados na rede interna da UFDPar, de forma a garantir um melhor monitoramento/gerenciamento.

Monitoramento do tráfego de Rede (Grafana)
A nível de Sistemas, foram realizados avanços no projeto de Vestibular Complementar, nos moldes de outras instituições, através de reuniões e análise de requisitos do sistema a ser desenvolvido, a pedido da Pró-Reitoria de Ensino de Graduação (PREG). Finalizamos ainda o sistema de inscrições do III SIEPEX com o apoio da Coordenadoria de Comunicação e avançamos na construção do sistema para emissão e validação de certificados da UFDPar (Certifica UFDPar). E junto à Central de Serviços preparamos o lançamento/integração do Serviço de Solicitação de Diárias e Passagens.
Sob a responsabilidade da Divisão de Infraestrutura da STI, atendemos as demandas de suporte de toda a comunidade acadêmica, em atividades como a concessão de uso e instalação de computadores para unidades administrativas e acadêmicas da instituição, suporte às questões relacionadas a liberação de terminais de acesso ao sistema Capuccino (ponto eletrônico), serviços relacionados a manutenção de equipamentos (computadores, nobreaks e equipamentos de rede), bem como o planejamento de processos de aquisição de serviços de Infraestrutura de Rede (cabeamento estruturado e fibra óptica).
No tocante à Comunicação, iniciamos o mês de setembro com foco integral na atualização da página da Transparência no novo site institucional, realizando a elaboração de 59 páginas relacionadas a organização do Plano de Desenvolvimento da Unidade, edição de 51 planilhas sobre Plano de Risco da Reitoria, Pró-Reitorias e Órgãos Suplementares e ainda, a publicação de 91 arquivos do PDU. Realizou-se, concomitante a criação e organização de 15 subpáginas da Transparência, para atender todas as demandas.
Com a mudança gradativa para o novo Portal Institucional, os ajustes estão sendo realizados de acordo com a necessidade setorial. Com isso, durante o presente mês, a página setorial da Biblioteca passou por atualizações nos botões e banners, facilitando o acesso aos recursos disponíveis para alunos da Instituição. Outras atualizações realizadas estão relacionadas ao menu lateral do site, com informações sobre a história da UFDPar, Estrutura Administrativa e o levantamento de informações que não estão presentes no antigo site da UFDPar.
De acordo com os serviços disponibilizados, a CCI realizou coberturas fotográficas de eventos e projetos de extensão dentro da instituição, prestou assistência a palestras promovidas e ainda, realizou transmissões online de eventos.

Instagram UFDPar
O setor continua empenhado em melhorar os processos e fluxos de informações externas e internas, realizando publicações nos principais meios de comunicação: portal institucional e rede social (Instagram). Elaborando assim, importantes notícias para seu público, como por exemplo: a liberação do uso de máscaras, as pesquisas e projetos de extensão realizados pela instituição, os editais de assistência, pesquisa e extensão, além da divulgação de eventos de interesse acadêmico, setoriais e externos.
Através do módulo de gerência da Central de Serviços, esta CCI contabilizou mais de 200 (foram 210 postagens) Postagens no site, 58 Postagens nas Redes Sociais (excetuando os mais de 50 stories), 32 Criações gráficas e 18 Criações de Textos.